集装箱码头指的是什么意思(什么是集装箱码头)
你真的知道集装箱码头吗?你知道多少?以下是爱68为您整理集装箱码头的相关知识,让您更深入地了解什么是集装箱码头。那么,集装箱码头在集装箱运输行业代表什么呢?让我们看看。
目录
|
集装箱码头是什么?
集装箱码头是指集装箱装卸操作过程具有明确界限的场所,包括港池、锚地、进港航道、泊位等水域,以及货运站、堆场、码头前沿、办公生活区等陆域。
集装箱码头是水陆联运的枢纽站,是集装箱货物转换运输方式的缓冲点,也是货物的交接点。因此,集装箱码头在整个集装箱运输过程中起着重要的作用。
集装箱码头的功能
(1)集装箱码头是海运的连接点,是海陆多式联运的枢纽。
(2)集装箱码头是换装转运的中心,具有多种运输方式的转换功能。
(3)集装箱码头是物流链的重要环节,具有集装箱集疏缓冲的功能。
(4)进出口贸易是一个具有开门或关门功能的国家的终端场。
集装箱码头的特点
与普通杂货码头相比,集装箱码头具有以下特点。
- 1.码头大型化和深水化
随着集装箱运输的发展,杂货集装箱化的比例不断提高,集装箱运量不断增加。根据规模经济原则,船舶越大,单位成本越低。因此,为了降低集装箱船舶的运输成本,各集装箱船舶运输公司新投入使用的集装箱船舶越来越大,相应的码头也越来越大。码头前沿水深增加,岸线泊位长度延长,堆场和整个码头区域扩大。
- 2.装卸机械化和高效化
由于集装箱船舶越来越大,从航行经济会计分析来看,允许船舶在码头停留的时间相对较短。通过缩短码头集装箱船舶的停泊时间,可以降低停泊成本,提高集装箱船舶的航行效率,充分发挥船舶单位运输成本的优势,降低整个水路运输成本,提高经济效益。
为确保集装箱船舶在码头装卸时间最短,现代集装箱专用码头一般配备专用、自动化、高效的装卸机械。
- 3.管理信息化和现代化
集装箱运输业务的效率来自于管理的现代化,这是基于运输信息传输的便利性和高速处理。在集装箱码头中,信息传输来自两个方面:一是码头、外部客户和相关部门之间的信息联系,二是码头内部的现场指挥与生产指挥中心之间的信息联系。前者采用电子数据交换技术,后者采用现场数据输入仪,以降低整个信息传输过程中的错误率。
现代集装箱码头的有效运行不仅要求员工具有较高的文化素质和熟练的技术,而且要有先进的管理手段。新加坡、鹿特丹等一些国外先进的集装箱码头实现了堆场业务和检查操作的自动化。
- 4.码头投资巨大
码头大型化、装卸机械自动化、专业化、高速化、管理现代化需要大量投资。此外,集装箱码头堆场的成本远高于杂货码头。这些都是许多大型集装箱码头以中外合资企业的形式进行投资融资建设的主要原因之一。
集装箱码头的要求
集装箱码头必须满足以下基本要求:
(1)有设计船型所需的泊位、岸线、前沿水深和足够的水域,确保船舶安全靠离。
(2)具有码头前沿所需的宽度、码头深度和堆场面积,以及当前发展所需的广阔陆地,以确保集装箱堆放、堆场作业和车辆通道的需要。
(3)满足集装箱装卸、水平运输装箱装卸、水平运输、堆场作业的需要,实现各种作业的高效率。
(4)具有足够的集疏运能力及多渠道的集疏运系统,以保证集装箱及时集中和疏散,快速装卸船舶,防止港口堵塞。
(5)有维修设施及相应人员,确保正常运行。
(6)集装箱码头高科技、现代化的装卸作业和管理要求高素质的管理人员和机械司机。
(7)采用电子计算机和数据交换系统,以满足现代管理和运营的需要。
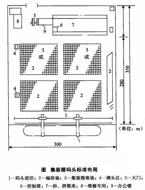
集装箱码头布局
集装箱码头的整个装卸作业采用机械化、大规模生产的方式进行,要求各种作业密切配合,实现装卸过程系统的高效。这就要求集装箱码头上的设施布局合理,有机连接,形成协调协调的有机整体,形成高效完善的流水作业线,缩短港口码头车辆、船舶、箱的停车时间,加快车辆、船舶、箱的周转,降低运输成本和装卸成本,实现最佳经济效益。

上图为起重全集装箱船专用码头平面布局简图。对于集装箱专用码头,码头布局主要要求集装箱泊位岸线长度为300m以上,集装箱码头的陆地深度应能够满足各种设施对陆地面积的要求。由于集装箱船舶规模越来越大,载箱量越来越大,陆地深度一般为350m有些集装箱码头已经高达5000m;码头前沿宽度一般为40m左右,这取决于集装箱装卸工艺系统、集装箱岸壁起重机参数和水平运输机械类型;一般码头前沿不铺设铁路线,不考虑直接装卸方式,确保码头前沿船舶装卸效率不受影响;每个集装箱专用泊位配备两台岸壁集装箱起重机。集装箱堆场是集装箱装卸和堆放的地方。集装箱堆场的大小应根据设计船型的装卸能力和到达港口的船舶密度来确定。相关数据显示,岸线长300m堆场面积达到的泊位105000m,甚至更大,这也与所采用的装卸工艺系统和集装箱在港口的停留时间有关;集装箱货运站(拆卸集装箱库)可布置在集装箱码头,一般布置在门与堆场之间或集装箱码头以外;所有通道的布置应根据装卸工艺和机械要求确定。
由集装箱码头组成
集装箱码头应由以下主要设施组成:
- 1.靠泊设施(Wharf)
泊位设施主要由码头海岸线和码头海岸墙组成。码头海岸线是根据停靠船舶的主要技术参数和相关安全规定停靠的集装箱船舶;码头海岸一般是指集装箱船停靠所需的船舶设施,海岸柱通过缆绳绑定,海岸也应设置防碰撞装置,通常由橡胶材料制成。
- 2.码头前沿(Frontier)
码头前沿是指沿码头岸至集装箱安排场(或组装场)之间的码头面积,配备岸边集装箱起重机及其运行轨道。码头前沿的宽度可根据岸边集装箱起重机的跨度和其他装卸机械类型确定,一般为40台m左右。
- 3.集装箱安排(组)场(Container Marshalling Yard)
集装箱布置(组)场,又称前堆场,是指准备装载的集装箱布置,为卸载的集装箱准备场地和堆放位置,通常布置在码头前沿和集装箱堆场之间,主要作用是确保船舶装卸作业快速、不间断。通常在集装箱布置场上,根据集装箱的大小,在场地上使用白线或黄线黄线黄色好方形,即箱位置,箱位置编写箱位置号,当集装箱装载时,这些待装箱的箱号可以根据船舶的配载图找到,然后有序装船。
- 4.集装箱堆场(Container Yard,CY)
集装箱堆场,又称后堆场,是指集装箱交接、重型集装箱储存和安全检查的场所,有些还包括储存底盘车的场所。堆场面积必须满足集装箱吞吐量的要求,并根据船舶类型的装载能力、船舶密度、装卸工艺系统、堆场集装箱的布置形式进行计算和分析。
堆场集装箱的排列形式一般有纵横排列法(即集装箱按纵横排列,应用较多)和人字排列法(即堆场集装箱放置为人字形,适用于底盘车装卸作业)。
- 5.集装箱货运站(Container Frei曲t Station,CFS)
有些设置在码头内,有些设置在码头外。货运站是集装箱货物拆卸、包装、储存、保护、收发、交接的作业场所。主要任务是出口集装箱货物的接收、包装、进口集装箱货物的拆卸拆卸和交付。货运站应配备小型装卸机械及相关设备,用于拆卸和堆放场地。货运站的规模应根据拆卸箱的数量和不平衡综合确定。
- 6.控制塔(Contr01 Tower)
这是集装箱码头作业的指挥中心。主要任务是监控和指挥船舶装卸作业和堆场作业。控制塔应位于码头顶部,以清楚地看到码头所有集装箱的箱位和所有操作。
- 7.大门(Gate)
这是集装箱码头的出口人口,也是集装箱码头等部门责任划分的地方。所有进出集装箱码头的集装箱均在门房检查,办理交接手续,制作相关文件。
- 8.维修车间(Maintenance Shop)
这是检查、维修和维护集装箱及其特殊机械的地方。维修车间的规模应根据集装箱损坏率、维修期、码头使用的车辆和装卸机械的类型、数量和维护内容确定。维修车间应配备维修设备。
- 9.集装箱清洗场(Container Washing Station)
主要任务是对集装箱污物进行清扫、冲洗,一般设在后方并配有多种清洗设施。
- 10.码头办公楼(Terminal Building)
集装箱码头办公楼是集装箱码头管理和业务管理的大本营。目前,电子管理已基本实现,理自动化最终实现。
集装箱码头的基本条件
1.集装箱船舶安全进出港口的水域和便于装卸的泊位
泊位水深应满足附属集装箱船的最大吃水要求 泊位长度一般为350m。
2.集装箱专用机械设备具有一定数量的技术性能。
3宽敞的堆场和必要的堆场设施。
4.有必要的装拆箱设备和能力。
目前,我国集装箱运输大多采用CY一CY但是CFS—CFS为满足集装箱运输市场的要求,集装箱码头仍应保留必要的装卸设施和能力。
5.计算机生产管理系统完善
6、具有通畅的集疏运条件
7.现代集装箱运输专业人才
集装箱码头的布局和基本组织
- (一)泊位
泊位是集装箱船舶停靠和作业的场所。通常有三种形式:沿岸、堤防和栈桥。集装箱码头通常是沿岸的。除了足够的水深和岸线长度外,泊位还配备了电缆桩和垫片。
- (二)码头前沿
码头前沿是指从泊位岸线到堆场的区域,主要用于布置集装箱装卸桥和集装箱拖拉机通道。
- (三)堆场
堆场是集装箱码头堆放集装箱的场地。为了提高码头的运行效率,堆场可分为前堆场和后堆场。
1、前方堆场
前堆场位于码头前沿和后堆场之间,主要用于临时堆放出口集装箱或进口集装箱。
2、后方堆场
后堆场靠近前堆场,是码头堆放集装箱的主要部分,用于堆放和储存各种重箱和空箱。
- (4)控制室
控制室又称中央控制室,简称中央控制,是集装箱码头生产经营的中心,集组织指挥、监督、协调、控制于一体,是集装箱码头的重要业务部门。
- (五)检查口
检查口俗称道口,是公路集装箱进出码头的必经之处,也是双方对集装箱责任划分的分界点。同时,检查口也是处理集装箱进出口相关业务的重要部门。
- (六)集装箱货运站
集装箱货运站的主要工作是集装箱和拆箱,作为集装箱码头的辅助功能,集装箱货运站通常位于码头后面。
集装箱码头指的是什么意思(什么是集装箱码头)
集装箱码头指的是什么意思(什么是集装箱码头)发表于2022-06-29,由周林编辑,文章《集装箱码头指的是什么意思(什么是集装箱码头)》由admin于2022年06月29日发布于本网,共4121个字,共5926人围观,目录为集装箱运输,如果您还要了解相关内容敬请点击下方标签,便可快捷查找与文章《集装箱码头指的是什么意思(什么是集装箱码头)》相关的内容。
版权声明:
文章:(集装箱码头指的是什么意思(什么是集装箱码头)),来源:,阅读原文。
集装箱码头指的是什么意思(什么是集装箱码头)若有[原创]标注,均为本站原创文章,任何内容仅供学习参考,未经允许不得转载,任何内容不得引用,文章若为转载文章,请注明作者来源,本站仅为分享知识,不参与商业活动,若有侵权请联系管理删除

微信扫一扫打赏
支付宝扫一扫打赏
